Teambilling
Teambilling – Dein Remote Session Manager für automatisierte Abrechnung & CRM
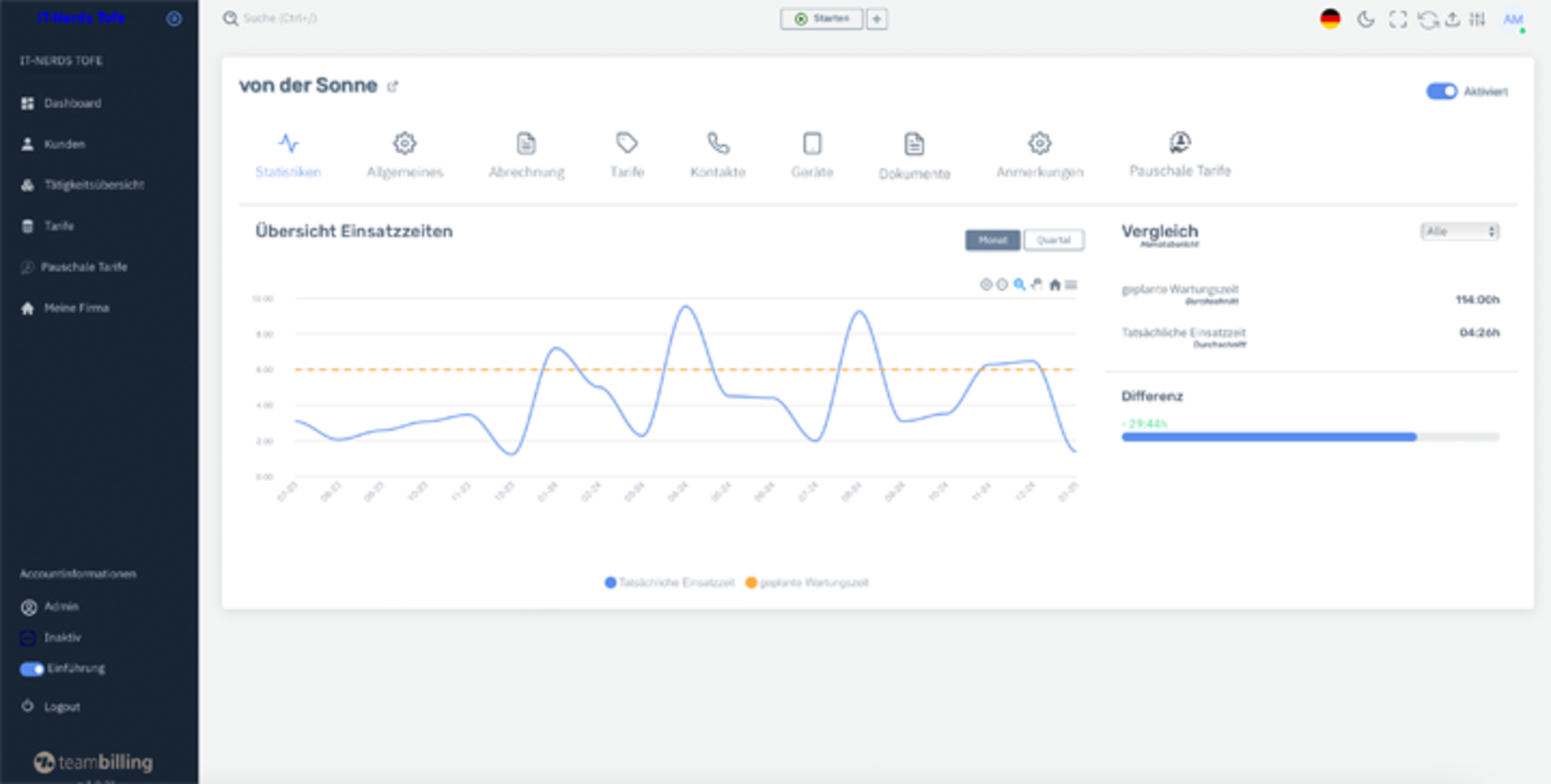
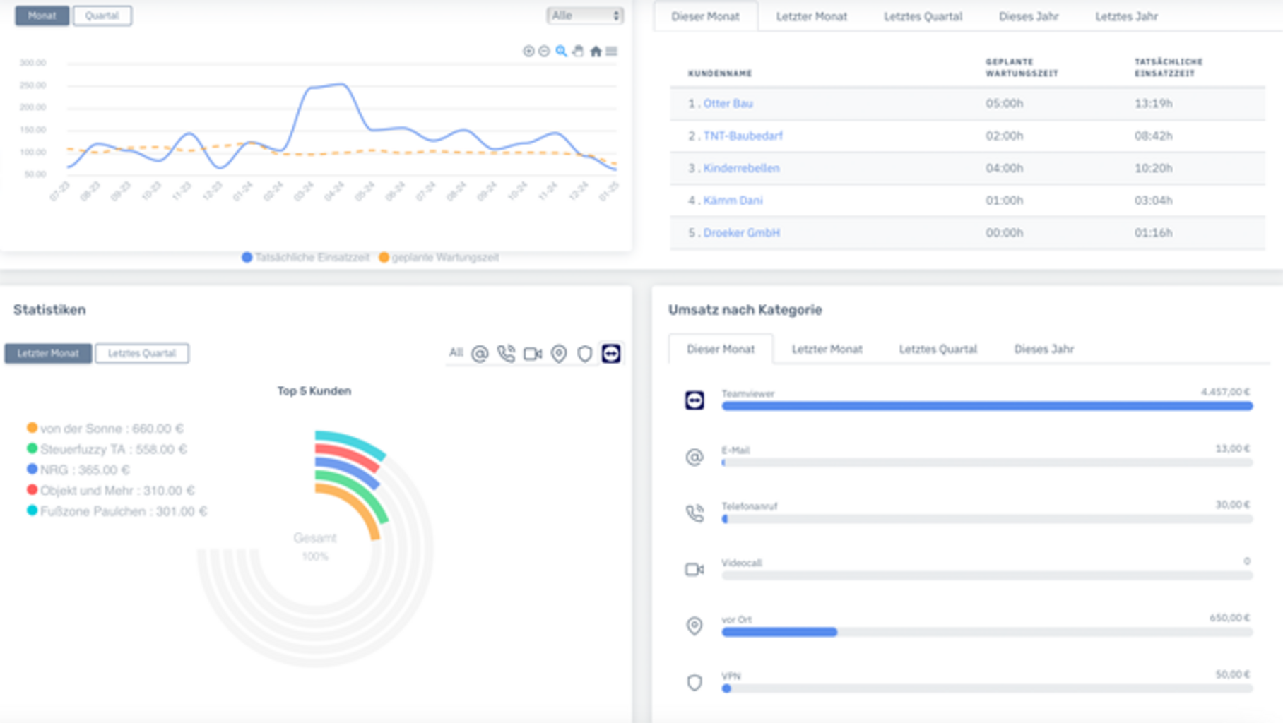
Teambilling ist die smarte Middleware für IT-Dienstleister. Unsere Software verwaltet und automatisiert deine Remote Sessions oder andere Arbeitszeiten. Sie ermöglicht die nahtlose Abrechnung direkt mit Lexware Office und holt zuvor alle Teamviewer-Verbindungen ab. Dank automatisierter Protokollierung und Flexibilität deiner Tarifmodelle, samt Zeitintervallen wird die Abrechnung zum Kinderspiel. Profitiere von einer DSGVO-konformen Lösung und steigere deine Effizienz!
Kurze Fakten
Teambilling @ Lexware Office
Teambilling optimiert Remote Session Management & Abrechnung mit Lexware Office – flexibel, automatisiert & sicher.
Funktionsweise mit Lexware Office
- Automatische Protokollierung von Remote Sessions
- Direkte Abrechnung & E-Rechnungen in Lexware Office
- Kundenverwaltung & flexible Tarifgestaltung*
Voraussetzung zur Nutzung
- Aktiver Lexware Office (Größe M) & Teambilling Account
- Verbindung zu Teambilling über API
- Einmalige Einrichtung & Konfiguration
Anbindung - So einfach geht's
1. Teambilling mit Lexware Office verbinden
2. Remote Sessions automatisch oder manuell erfassen, verwalten & abrechnen
3. E-Rechnungen direkt in Lexware Office erstellen & versenden
Produktbeschreibung
So unterstützt dich Teambilling
Teambilling ist die universelle Middleware für IT-Dienstleister, die Remote Sessions effizient verwaltet, abrechnet und mit Lexware Office verknüpft. Die Software erfasst automatisch alle Remote-Sitzungen, ermöglicht die transparente Abrechnung mit flexiblen Tarifmodellen und generiert E-Rechnungen direkt in Lexware Office.
Nutzer profitieren von einer lückenlosen Protokollierung, automatischer Datenübertragung und nahtloser Integration in bestehende IT-Systeme.
Häufige Fragen
Die häufigsten Fragen zu Teambilling
Kann ich Teambilling auch ohne Lexware Office nutzen?
Ja, Teambilling kann unabhängig genutzt werden, doch mit Lexware Office erhältst du eine integrierte Lösung für die Buchhaltung.
Unterstützt Teambilling E-Rechnungen?
Teambilling erstellt selbst keine E-Rechnungen, ermöglicht aber die nahtlose Übergabe von abrechnungsrelevanten Daten an Lexware Office. Dort kann eine E-Rechnung gemäß XRechnung & ZUGFeRD-Standard generiert und versendet werden.
Wie erfolgt die Datenübertragung zu Lexware Office?
Per API-Schnittstelle alles automatisiert.
Link zu den FAQ
Hilfe & Kontakt
Du hast noch weitere Fragen zu Teambilling?
Unser Hilfe Wizard hilft dir automatisch bei der Einrichtung und führt dich Schritt für Schritt durch unser System. Wenn du lieber eine persönliche Betreuung möchtest, erhältst du diese unter 04558 7663300 von 8 – 17 Uhr.
Bitte beachte, dass die Nutzung der Erweiterung gemäß den Nutzungsbedingungen, den AGB und der Datenschutzerklärung von Teambillling erfolgt.







